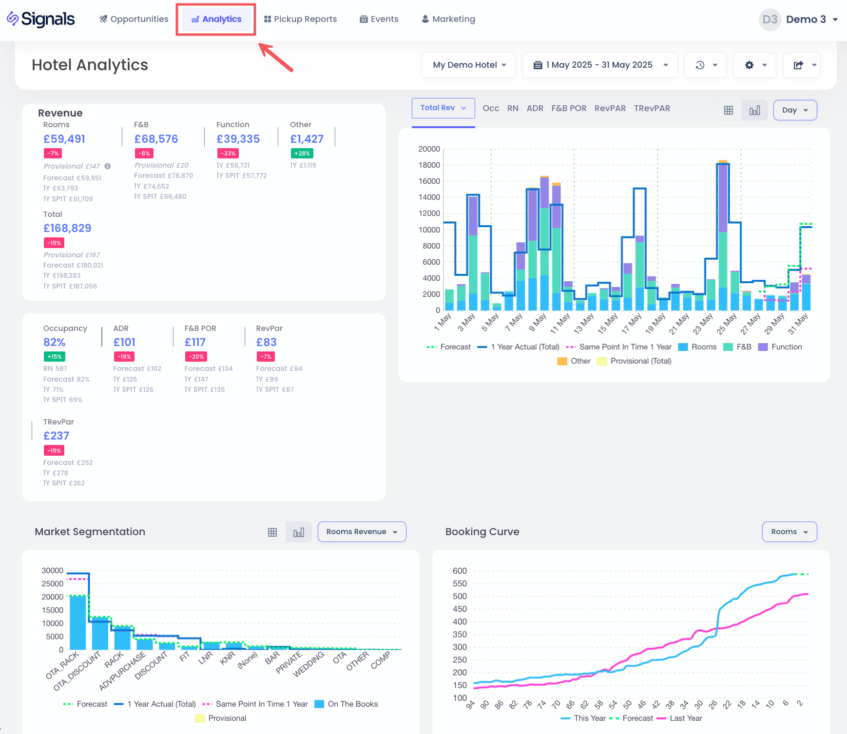
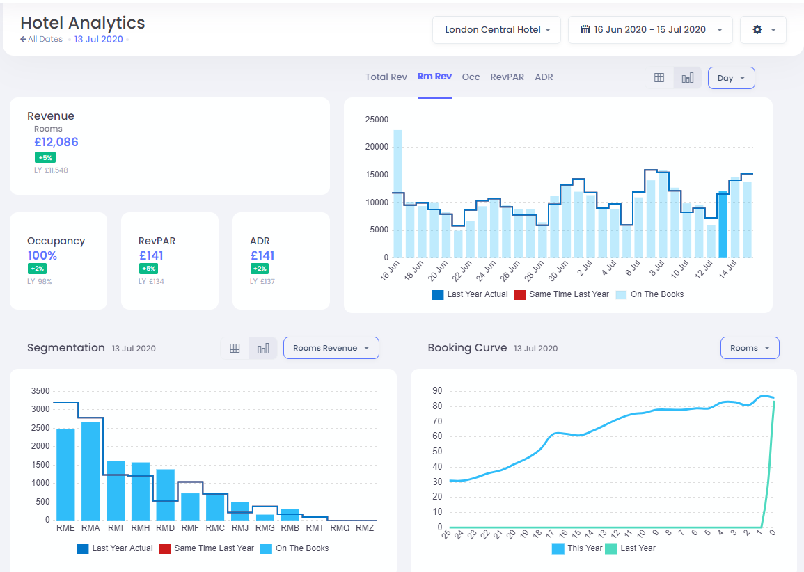
La vista de análisis del hotel te brinda una visión general instantánea del rendimiento histórico y futuro de tu hotel.
Seleccionar el hotel y las fechas
Para elegir tu hotel y fechas, simplemente haz clic en las opciones desplegables.
Para seleccionar el rango de fechas, tienes una lista de opciones preestablecidas disponibles, incluyendo los últimos 30 días, los próximos 30 días, y también la opción de elegir un rango personalizado:
Selecciona primero la fecha inicial, seguida de hacer clic en la fecha final. Luego haz clic en Aplicar para confirmarlo.
Para comparaciones del año pasado, tienes dos opciones disponibles al hacer clic en el botón Configuración .
- Del año pasado por día - opción predeterminada, comparando día a día, por ejemplo, el lunes con el lunes más cercano del año pasado
- Del año pasado por fecha - comparando fecha a fecha, por ejemplo, 25 de diciembre de 2020 con 25 de diciembre de 2019
KPIs
Estos te muestran los Indicadores Clave de Rendimiento para el rango de fechas seleccionado, con comparaciones con tu presupuesto (si se proporciona), de lo contrario se compara con los valores del año pasado. Cuando se selecciona la opción Total de ingresos, verás el desglose de los ingresos en habitaciones, alimentos y bebidas y otras fuentes. De lo contrario, solo verás los ingresos por habitaciones.
Gráficos de KPI
Tienes la opción de elegir un gráfico de KPI seleccionado haciendo clic en las opciones Total de ingresos, Ingresos por habitaciones, Ocupación, RevPAR o ADR. Las barras azul claro son los datos actuales "en los libros", mientras que las líneas indican datos del conjunto de competidores STR, datos reales del año pasado, mismo punto en el tiempo del año pasado y datos presupuestarios, cuando estén disponibles.
También tienes la opción de agrupar las fechas por Semana o Mes para ver gráficos totales, así como tener una vista de tabla de datos, seleccionando estas opciones:
Aquí tienes una vista de tabla de los mismos datos:
Segmentación
Esta sección te permite seleccionar los ingresos, habitaciones o ADR segmentados por código de mercado.
De manera similar a lo anterior, también puedes ver estos datos en forma de tabla.
Curva de Reservas
Esta vista muestra la ocupación de habitaciones, ingresos o ADR para las fechas de estadía seleccionadas.
Cuando esté disponible, también verás la curva de reservas del año pasado.
Filtrar por Día
En el Gráfico de KPI, puedes filtrar rápidamente tus fechas a una fecha de estadía particular haciendo clic en la barra misma.
Esto actualizará los KPIs, Segmentación y Curvas de Reservas para ver solo este día en particular. Para volver al filtro anterior, puedes hacer clic en la barra nuevamente, o alternativamente puedes hacer clic en la opción Todas las Fechas: