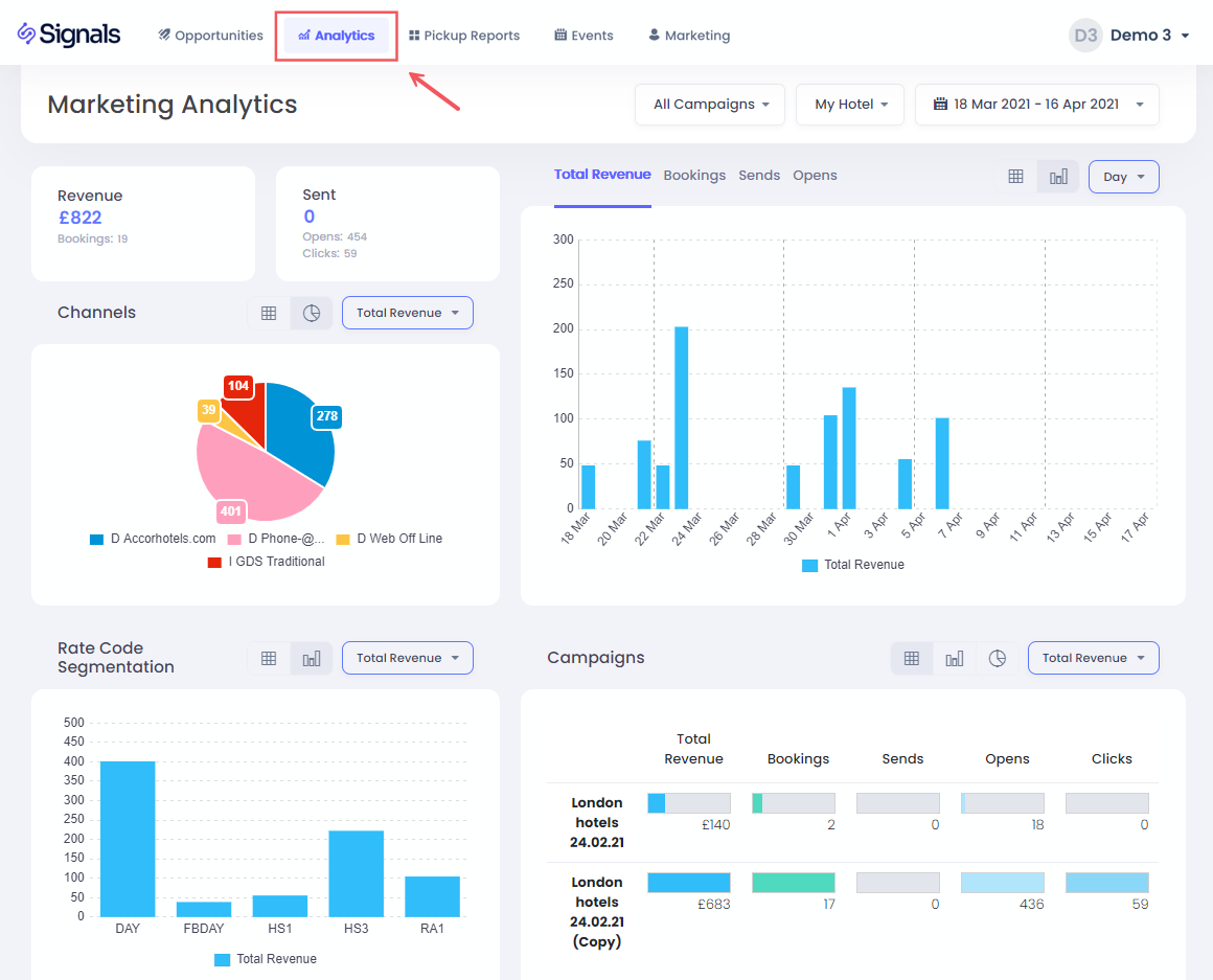
Esta sección te brinda información completa sobre el rendimiento de tu marketing por correo electrónico, incluyendo reservas, ingresos, envíos de correos electrónicos, clics y aperturas por campaña.
Seleccionar el Hotel y las Fechas
Para elegir tu hotel y fechas, simplemente haz clic en las opciones desplegables
Para seleccionar el rango de fechas, tienes una lista de opciones preestablecidas disponibles, incluyendo los últimos 30 días, el año hasta la fecha, y también la opción de elegir un rango personalizado:
Selecciona primero la fecha inicial, seguida de hacer clic en la fecha final. Luego haz clic en Aplicar para confirmarlo.
Filtrar por Campaña
También puedes filtrar por una o varias campañas de correo electrónico específicas utilizando el menú desplegable de campañas:
Hacer clic en el interruptor de Selección Múltiple te permitirá filtrar en más de una campaña, después de lo cual debes presionar el botón Establecer para confirmar el filtro.
KPIs
Aquí puedes encontrar los Ingresos obtenidos totales, número de reservas, correos electrónicos enviados, totales de aperturas y clics para el rango de fechas seleccionado
Gráficos de KPI
Aquí puedes ver los ingresos totales reservados por fecha de reserva, número de reservas, envíos de correos electrónicos, clics o aperturas para tu rango de fechas seleccionado, agrupados por Día, Semana o Mes.
Hacer clic en una barra de fecha te permitirá filtrar todos los datos y gráficos solo para esa fecha. Para regresar, simplemente haz clic en la barra nuevamente, o haz clic en la opción Todas las Fechas en la sección del título:
Canales
En este gráfico circular, puedes entender los canales de reserva utilizados para la reserva, y puedes hacer clic en un segmento para filtrar los datos en la página y mostrar solo las reservas por un canal específico
Segmentación
Puedes utilizar este gráfico para entender qué tarifas fueron reservadas en respuesta a tus campañas, así como tener la opción de hacer clic en una barra para filtrar por una tarifa en particular
Tabla de Campañas
Esta tabla muestra el rendimiento de cada campaña de correo electrónico que se aplicó en el rango de fechas seleccionado. También puedes filtrar una sola campaña haciendo clic en la fila relevante.
|
ⓘ ¿Cómo se rastrea el ingreso de la campaña? Una reserva se considera vinculada a una campaña si un usuario con el mismo código de perfil o dirección de correo electrónico realiza una reserva dentro de los 30 días de abrir ese correo electrónico en particular. Consulta la sección de Atribución de Ingresos para más detalles. |