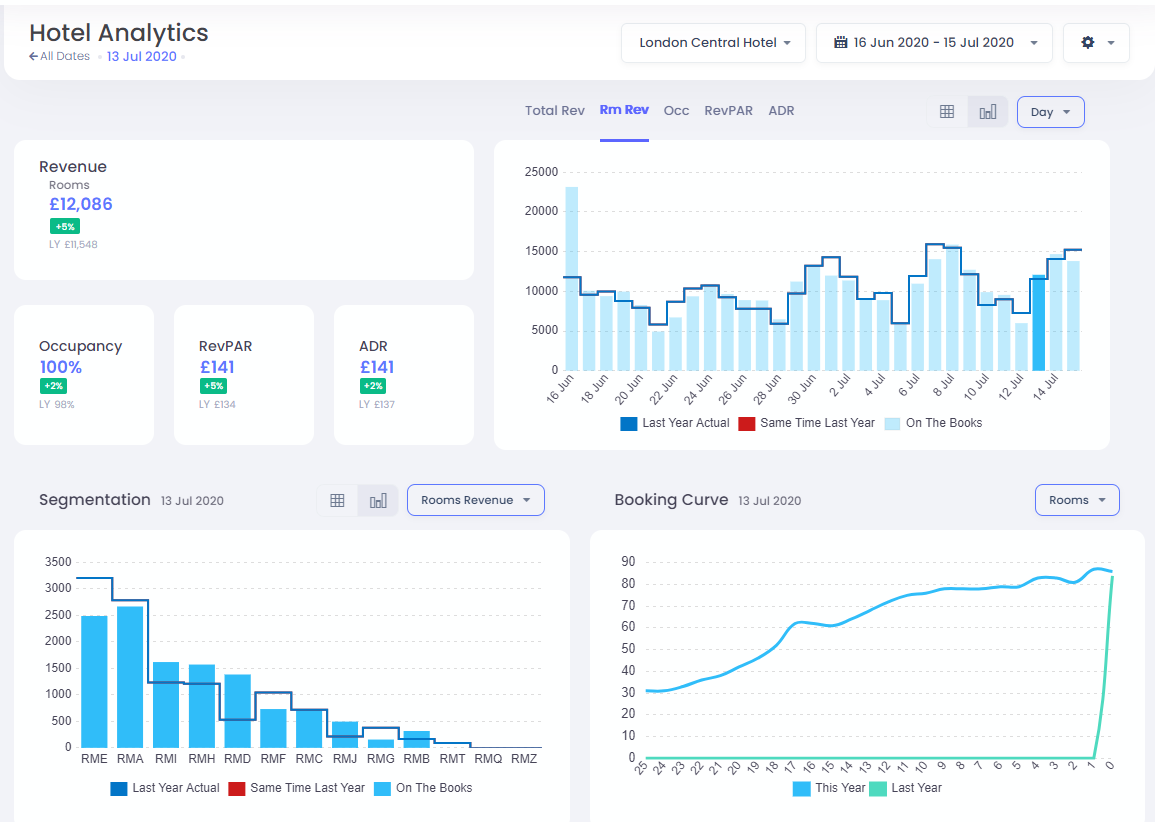
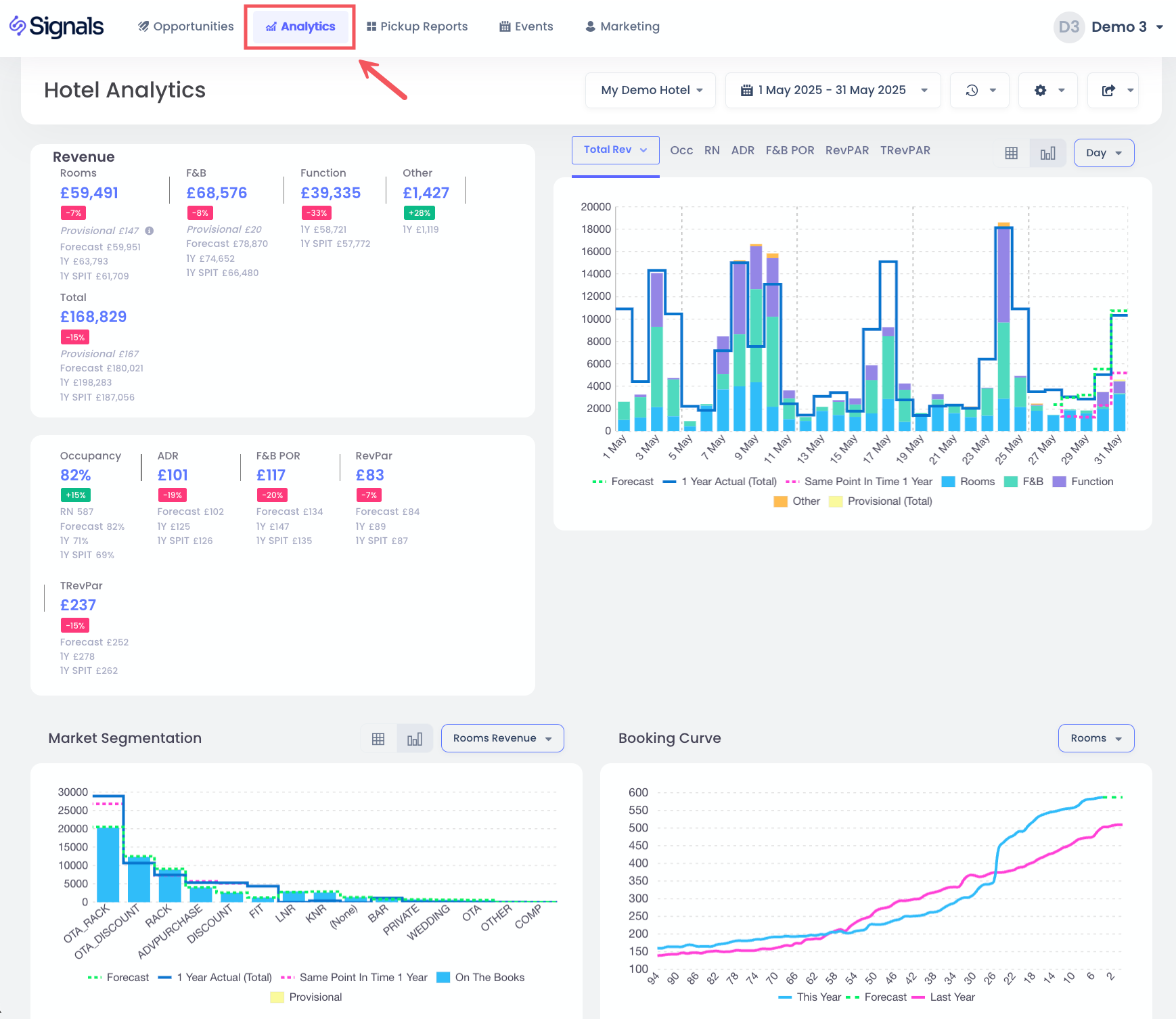
A visualização de análise do hotel oferece uma visão geral instantânea do desempenho histórico e futuro do seu hotel.
Seleção do Hotel e Datas
Para escolher seu hotel e datas, basta clicar nas opções do menu suspenso.
Para selecionar o intervalo de datas, você tem uma lista de opções pré-configuradas disponíveis, incluindo últimos 30 dias, próximos 30 dias, e também a opção de escolher um intervalo personalizado:
Você seleciona primeiro a data de início, seguida clicando na data de término. Em seguida, clique em Aplicar para confirmar.
Para comparações do ano passado, você tem duas opções disponíveis clicando no botão Configurações .
- Ano Passado por Dia - opção padrão, comparando dia a dia, por exemplo, segunda-feira com a segunda-feira mais próxima do ano passado
- Ano Passado por Data - comparando data a data, por exemplo, 25 de dezembro de 2020 com 25 de dezembro de 2019
KPIs
Estes mostram os Indicadores de Desempenho Chave para o intervalo de datas selecionado, com comparações com seu orçamento (se fornecido), caso contrário, é comparado com os valores do ano passado. Quando a opção Receita Total é selecionada, você verá o detalhamento da receita em quartos, A&B e outras fontes. Caso contrário, você verá apenas a Receita de Quartos exibida.
Gráficos de KPI
Você tem a opção de escolher um gráfico de KPI selecionado clicando nas opções Receita Total, Receita de Quartos, Ocupação, RevPAR ou ADR. As barras azuis claras representam os dados atuais "on the books", enquanto as linhas indicam dados do Conjunto de Competidores STR, valores do ano passado, Mesmo Ponto no Tempo do Ano Passado e dados do orçamento, quando disponíveis.
Você também tem a opção de agrupar as datas por Semana ou Mês para ver gráficos totais, bem como ter uma visualização em tabela dos dados, selecionando essas opções:
Aqui está uma visualização em tabela dos mesmos dados:
Segmentação
Esta seção permite que você selecione a Receita, Quartos ou ADR segmentados por código de mercado.
Da mesma forma que acima, você também pode visualizar esses dados como uma tabela.
Curva de Reservas
Esta visualização mostra a ocupação de quartos, receita ou ADR para as datas de estadia selecionadas.
Quando disponível, você também verá a curva de reservas do ano passado.
Filtrar em um Dia
No Gráfico de KPI, você pode rapidamente filtrar suas datas para uma data de estadia específica clicando na própria barra.
Isso atualiza os KPIs, Segmentação e Curvas de Reservas para visualizar apenas este dia específico. Para retornar ao filtro anterior, você pode clicar na barra novamente, ou alternativamente, você pode clicar na opção Todas as Datas: