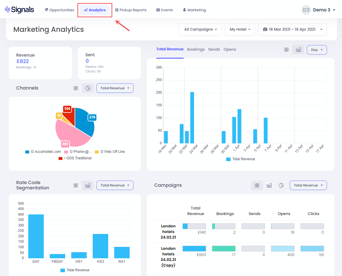
Esta seção oferece insights completos sobre o desempenho do seu e-mail marketing, incluindo reservas, receita, envios de e-mails, cliques e aberturas por campanha.
Selecionando o Hotel e as Datas
Para escolher seu hotel e datas, basta clicar nas opções do menu suspenso
Para selecionar o intervalo de datas, você tem uma lista de opções pré-definidas disponíveis, incluindo últimos 30 dias, ano até a data e também a opção de escolher um intervalo personalizado:
Você seleciona a data de início primeiro, seguida clicando na data de término. Em seguida, clique em Aplicar para confirmar.
Filtrando por Campanha
Você também pode filtrar por uma ou várias campanhas de e-mail usando o menu suspenso de campanhas:
Clicando no botão Seleção Múltipla permitirá que você filtre em mais de uma campanha, após o que você deve pressionar o botão Configurado para confirmar o filtro.
KPIs
Aqui você pode encontrar a Receita de reservas total, número de reservas, e-mails enviados, abertos e totais de cliques para o intervalo de datas selecionado
Gráficos de KPI
Aqui você pode visualizar a receita de reservas total por data de reserva, número de reservas, envios de e-mails, cliques ou aberturas para o intervalo de datas selecionado, agrupados por Dia, Semana ou Mês.
Clicando em uma barra de data permitirá que você filtre todos os dados e gráficos apenas para esta data. Para retornar, basta clicar na barra novamente, ou clicar na opção Todas as Datas na seção do título:
Canais
Neste gráfico de PIE, você pode entender os canais de reserva usados para a reserva e pode clicar em um segmento para filtrar os dados na página e mostrar apenas reservas por um canal específico
Segmentação
Você pode usar este gráfico para entender quais códigos de tarifa foram reservados em resposta às suas campanhas, bem como ter a opção de clicar em uma barra para filtrar apenas por um código de tarifa específico
Tabela de Campanhas
Esta tabela mostra o desempenho de cada campanha de e-mail que foi aplicada no intervalo de datas selecionado. Você também pode filtrar uma única campanha clicando na linha relevante.
|
ⓘ Como é Rastreada a Receita da Campanha? Uma reserva é considerada vinculada a uma campanha se um usuário com o mesmo código de perfil ou endereço de e-mail fizer uma reserva dentro de 30 dias após abrir aquele e-mail específico. Veja a seção de Atribuição de Receita para mais detalhes. |