A guia Oportunidades no Revenue Intelligence serve como o centro para os gerentes de receita obterem informações sobre o desempenho da sua propriedade, identificar oportunidades potenciais de receita e tomar medidas práticas para otimizar o preço.
Quando você acessar sua conta, será redirecionado para a guia Oportunidades, também conhecida como a página inicial do portal do Revenue Intelligence, que oferece uma visão completa do desempenho atual da sua propriedade e destaca áreas onde você pode aumentar sua receita.
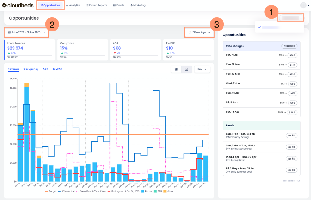
No topo da guia Oportunidades, você encontrará:
- Seletor de Propriedades: Escolha sua propriedade ou um conjunto de propriedades.
- Seletor de Intervalo de Datas: Use isso para selecionar o intervalo de datas para os dados exibidos. O padrão é o mês atual, mas você pode escolher qualquer intervalo de datas ou um intervalo personalizado de vários meses.
- Seletor de Intervalo de Pickup (quartos captados): Este filtro permite que você compare suas reservas e receita com ontem ou com os últimos sete dias. É essencial que os gerentes de receita entendam as tendências de demanda e avaliem as estratégias de preços. Selecione o período desejado para analisar eficazmente as principais métricas.
Seções Principais da guia Oportunidades
A guia está organizada em várias seções principais, cada uma fornecendo informações específicas para ajudar você a entender as oportunidades de receita da sua propriedade.
Visão Geral da seção de Desempenho
Esta seção à esquerda resume os principais indicadores de desempenho (KPIs) da sua propriedade ao longo do intervalo de datas que você selecionou. Os quatro cartões de métricas são:
- Receita de Hospedagem: É a receita relacionada à hospedagem em si. Não inclui itens adicionais como cafés da manhã, que seriam Receita de F&B, taxas de animais de estimação ou estacionamento, que seriam classificados como Outras Receitas.
- Ocupação: A porcentagem de quartos disponíveis que estão reservados.
- Tarifa Diária Média (ADR): A receita média gerada por quarto ocupado. É calculada dividindo sua receita de hospedagem pelo número de quartos vendidos.
- Receita por Quarto Disponível (RevPAR): A receita total gerada por quarto disponível, seja ela reservada ou não. Captura sua receita de hospedagem dividida pelo número total de quartos em sua propriedade.
À medida que você clica nas diferentes métricas, verá o gráfico de barras mudar também.
Este gráfico dinâmico oferece aos gerentes de receita uma visão rápida do desempenho da sua propriedade, mostrando como você está se saindo este ano em comparação com anos anteriores e quanto vendeu nos últimos sete dias. É uma ferramenta altamente útil para uma visão geral rápida.
Você encontrará ferramentas adicionais para personalizar sua visualização:
- Legenda do Gráfico: Ao visualizar as informações no modo Gráfico de Barras, você verá uma legenda explicando o que cada linha colorida representa. Você também pode passar o mouse sobre o gráfico para ver a mesma legenda junto com os números correspondentes na sua moeda local.
- Botão de Modo de Visualização: Por padrão, as informações são exibidas como um Gráfico de Barras. Clique no botão da tabela para alternar e visualizar as informações como uma Tabela.
- Menu de Período: Use este menu para simplificar as informações, visualizando por dia, semana ou mês.
Oportunidades e a seção de Alterações de tarifas
Esta seção, localizada no lado direito da tela, oferece uma lista priorizada de oportunidades para a Propriedade. Cada oportunidade destaca uma data ou intervalo de datas específico em que o Revenue Intelligence identifica potencial para otimização de receita. Esses ajustes podem ser gerenciados manualmente, revisando e aceitando as recomendações, ou automaticamente por meio do recurso do Autopilot.
- Modo Manual: os gerentes de receita revisam as sugestões e selecionam Aceitar para enviar as tarifas ao PMS.
- Modo do Autopilot: o sistema calcula e envia automaticamente as atualizações de tarifas com frequência de até uma vez por hora sempre que ocorrem mudanças significativas no mercado, garantindo que a Propriedade esteja precificada de forma competitiva 24 horas por dia, 7 dias por semana.
Com o AI Explainability, as recomendações de alteração de tarifa incluem justificativas claras em texto simples e indicadores visuais de previsão. Isso permite entender fatores como padrões de demanda, eventos, preços da concorrência e ritmo do orçamento antes que uma ação seja finalizada.
Para cada oportunidade, você verá as seguintes informações:
- Data ou Intervalo de Datas: As datas específicas a que a oportunidade se aplica.
- Recomendação: Exibe duas tarifas de quarto, a atual à esquerda e a sugerida à direita.
| ⓘ Clicando em um dia específico revela recomendações de alteração de tarifas, a explicação da IA por trás de cada sugestão e uma estimativa do impacto financeiro. Aprenda a usar este recurso aqui. |
Interpretando os Dados
Os dados na página inicial são projetados para serem fáceis de entender, ajudando você a tomar decisões mais inteligentes.
- Priorize Oportunidades: A seção "Oportunidades" ajuda você a se concentrar nas ações mais impactantes. Olhe para a métrica de "Impacto" para identificar oportunidades que podem gerar mais receita.
- Entenda o Raciocínio: Cada recomendação de tarifa inclui uma explicação clara dos principais fatores que influenciam a recomendação. Isso pode incluir demanda prevista, cancelamentos esperados, preços da concorrência, tempo de antecedência, sazonalidade, feriados e desempenho em relação ao orçamento ou ao histórico. Essas explicações ajudam você a entender por que um aumento ou diminuição de tarifa é recomendado e apoiam decisões de preços informadas antes de você agir.
- Monitore Tendências de Desempenho: A "Visão Geral de Desempenho" permite que você acompanhe seus KPIs ao longo do tempo e identifique tendências. Isso ajuda você a ver quão bem suas estratégias de preços estão funcionando.
- Antecipe a Demanda Futura: A seção "Demanda/Previsão Futura" permite que você gerencie a receita de forma proativa. Ao entender a demanda futura, você pode ajustar seus preços e sua disponibilidade para se beneficiar de períodos de alta demanda e gerenciar os de baixa de forma eficaz.
| 💡Ao verificar e agir regularmente com base nas informações da página inicial do Revenue Intelligence, você pode otimizar seus preços, maximizar sua receita e melhorar o desempenho financeiro geral da sua propriedade. |
Perguntas Frequentes
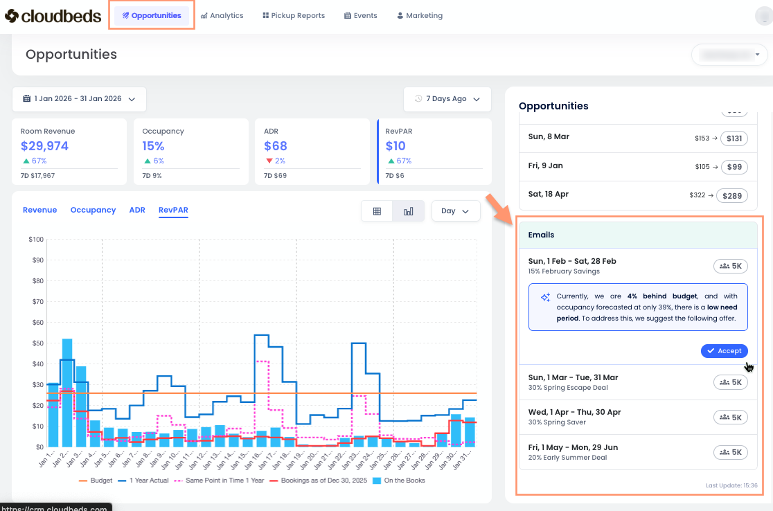
O que são as recomendações de E-mail na guia Oportunidades?
As Recomendações de E-mail são campanhas de e-mail sugeridas vinculadas a Campanhas Inteligentes.
Essas recomendações aparecem automaticamente quando o mecanismo de Previsão do Signals detecta um período de necessidade, ou seja, datas em que sua propriedade está prevista para não ser preenchida.
Quando você clica em Aceitar em uma Recomendação de E-mail, o sistema abre a visualização de Campanhas Inteligentes com todas as seções pré-preenchidas. A partir daí, você pode revisar ou editar a campanha e, em seguida, escolher se salvá-la ou enviá-la.
As Recomendações de E-mail exigem que o Guest Marketing esteja habilitado e totalmente configurado. Isso inclui completar as configurações de Marketing e criar modelos de e-mail. O Signals determina o momento e o período-alvo recomendados com base nos dados de previsão, enquanto as Campanhas Inteligentes é a ferramenta usada para revisar, personalizar e enviar o e-mail.
Como o sistema garante a segurança dos preços durante a automação?
Ajustes automáticos de tarifa operam estritamente dentro das tarifas de Base (mínima) e Teto (máxima) definidas nas configurações da Hierarquia de Quartos da Propriedade. O sistema foi projetado para permanecer dentro dos limites de segurança predefinidos, garantindo que todo o preço esteja alinhado à estratégia geral da propriedade.