มุมมองการวิเคราะห์โรงแรมจะให้คุณเห็นภาพรวมทันทีเกี่ยวกับประสิทธิภาพทางประวัติศาสตร์และอนาคตของโรงแรมของคุณ
การเลือกโรงแรมและวันที่
เพื่อเลือกโรงแรมและวันที่ของคุณ คุณสามารถคลิกที่ตัวเลือกดรอปดาวน์ได้เลย
สำหรับการเลือกช่วงวันที่ คุณสามารถเลือกจากรายการตัวเลือกที่ตั้งไว้ล่วงหน้า รวมถึง 30 วันที่ผ่านมา 30 วันถัดไป และยังมีตัวเลือกในการเลือกช่วงที่กำหนดเองด้วย
คุณเลือกวันที่เริ่มต้นก่อน จากนั้นคลิกที่วันที่สิ้นสุด แล้วคลิก ใช้ เพื่อยืนยัน
สำหรับการเปรียบเทียบปีที่ผ่านมา คุณสามารถเลือกจากตัวเลือกที่มีอยู่ โดยคลิกที่ปุ่ม ตั้งค่า
- ปีที่ผ่านมาตามวัน - ตัวเลือกเริ่มต้น เปรียบเทียบวันต่อวัน เช่น วันจันทร์กับวันจันทร์ใกล้เคียงในปีที่แล้ว
- ปีที่ผ่านมาตามวันที่ - เปรียบเทียบวันต่อวัน เช่น 25 ธันวาคม 2563 กับ 25 ธันวาคม 2562
ตัวบ่งชี้ผลการทำงาน (KPIs)
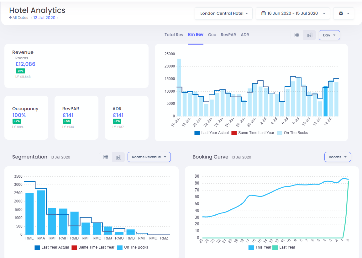
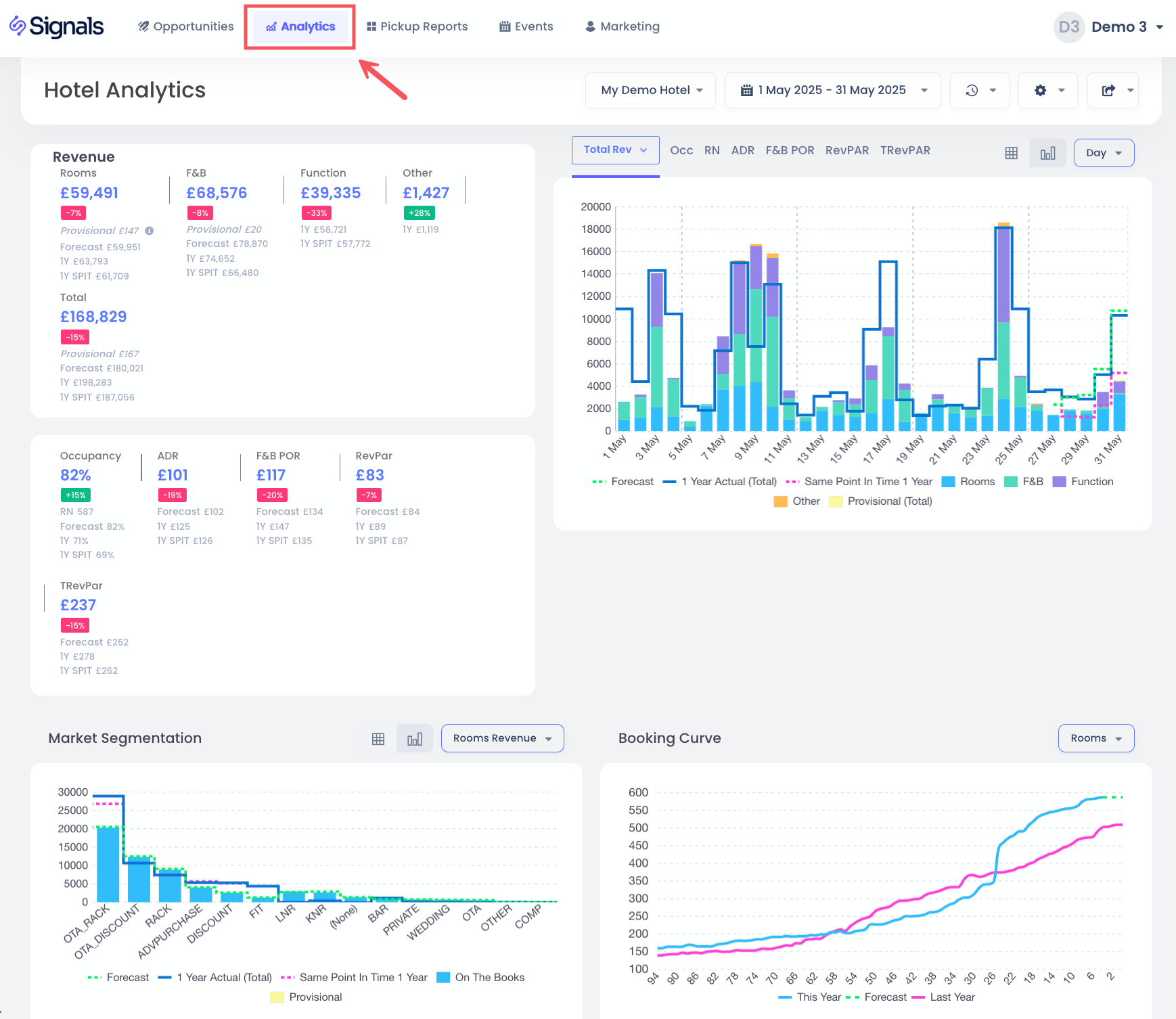
ส่วนนี้จะแสดงตัวบ่งชี้ผลการทำงานสำคัญสำหรับช่วงวันที่ที่เลือก พร้อมทั้งเปรียบเทียบกับงบประมาณของคุณ (หากมี) มิฉะนั้นจะเปรียบเทียบกับค่าปีที่แล้วของคุณ เมื่อเลือกตัวเลือก รายได้ทั้งหมด คุณจะเห็นการแจกแจงรายได้เป็นห้องพัก F&B และแหล่งที่มาอื่น มิฉะนั้นคุณจะเห็นเฉพาะรายได้จากห้องพักเท่านั้น
แผนภูมิ KPIs
คุณสามารถเลือกแผนภูมิ KPI ที่เลือกได้โดยคลิกที่ รายได้ทั้งหมด รายได้จากห้องพัก, การเข้าพัก, RevPAR หรือ ADR ตัวเลือก แถบสีฟ้าอ่อนคือข้อมูลปัจจุบัน "on the books" ในขณะที่เส้นบ่งบอกข้อมูลของ STR Competitor Set ข้อมูลจริงปีที่แล้ว ข้อมูลจริงในจุดเวลาเดียวกันปีที่แล้ว และข้อมูลงบประมาณ หากมี
คุณยังสามารถจัดกลุ่มวันตามสัปดาห์หรือเดือนเพื่อดูแผนภูมิรวม รวมถึงมีมุมมองตารางของข้อมูลโดยการเลือกตัวเลือกเหล่านี้:
นี่คือมุมมองตารางของข้อมูลเดียวกัน:
การแบ่งกลุ่ม
ส่วนนี้ช่วยให้คุณเลือกรายได้ ห้องพัก หรือ ADR ที่แบ่งตามรหัสตลาด
เช่นเดียวกับข้างต้น คุณยังสามารถดูข้อมูลนี้ในรูปแบบตารางได้เช่นกัน
การจอง
มุมมองนี้แสดงการจองห้องพัก รายได้ หรือ ADR สำหรับวันที่เข้าพักที่เลือก
เมื่อมีข้อมูล คุณจะเห็นการจองปีที่แล้วด้วย
กรองในวันที่
ในแผนภูมิ KPI คุณสามารถกรองวันที่ของการเข้าพักเฉพาะโดยการคลิกในแถบเอง
นี้จะอัปเดต KPIs, Segmentation และ Booking Curves เพื่อดูเฉพาะวันนี้เท่านั้น หากต้องการกลับไปยังตัวกรองก่อนหน้า คุณสามารถคลิกที่แถบอีกครั้ง หรือในกรณีที่ตัวเลือก ทุกวัน: