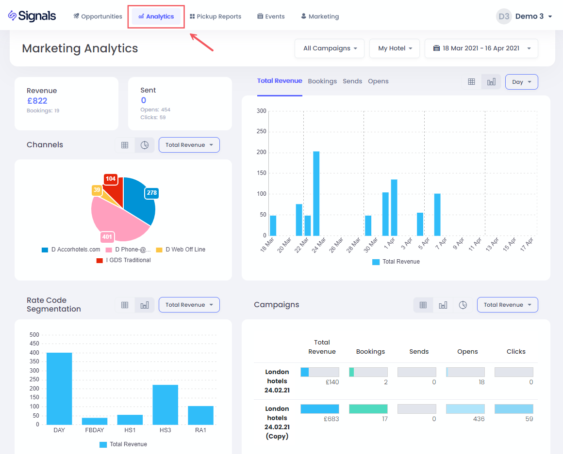
ส่วนนี้จะให้คุณมองเห็นข้อมูลเต็มรูปแบบเกี่ยวกับประสิทธิภาพการตลาดทางอีเมลของคุณ รวมถึงการจอง, รายได้, การส่งอีเมล, การคลิก และการเปิดอีเมลต่อแคมเปญ
เลือกโรงแรมและวันที่
เพื่อเลือกโรงแรมและวันที่ของคุณ แค่คลิกที่ตัวเลือกดรอปดาวน์
สำหรับการเลือกช่วงวันที่ คุณมีตัวเลือกที่ตั้งไว้ล่วงหน้า รวมถึง 30 วันที่ผ่านมา, ตั้งแต่เริ่มปีจนถึงปัจจุบัน และยังมีตัวเลือกในการเลือกช่วงที่กำหนดเองด้วย:
คุณเลือกวันที่เริ่มต้นก่อน จากนั้นคลิกที่วันที่สิ้นสุด แล้วคลิก ใช้ เพื่อยืนยัน
กรองตามแคมเปญ
คุณยังสามารถกรองตามแคมเปญอีเมลที่เฉพาะเจาะจงหรือหลายแคมเปญได้โดยใช้ดรอปดาวน์ของแคมเปญ:
การคลิกที่สลับ การเลือกหลายรายการ จะช่วยให้คุณสามารถกรองข้อมูลในมากกว่าหนึ่งแคมเปญ หลังจากนั้นคุณต้องกดปุ่ม ตั้งค่า เพื่อยืนยันการกรอง
KPIs
ที่นี่คุณสามารถหารายได้จากการจองทั้งหมด, จำนวนการจอง, อีเมลที่ส่ง, จำนวนการเปิดอีเมล และการคลิกสำหรับช่วงวันที่ที่เลือกไว้
กราฟ KPI
ที่นี่คุณสามารถดูรายได้จากการจองทั้งหมดตามวันที่จอง, จำนวนการจอง, อีเมลที่ส่ง, การคลิกหรือการเปิดอีเมลสำหรับช่วงวันที่ที่คุณเลือก, จัดกลุ่มตามวัน, สัปดาห์ หรือเดือน
การคลิกที่แถบวันที่จะช่วยให้คุณกรองข้อมูลและกราฟทั้งหมดสำหรับวันที่นี้เท่านั้น หากต้องการกลับ แค่คลิกที่แถบอีกครั้ง หรือคลิกที่ ทุกวันที่ ในส่วนหัว:
ช่องทาง
ในแผนภูมิ PIE นี้ คุณสามารถเข้าใจช่องทางการจองที่ใช้สำหรับการจอง และคุณสามารถคลิกที่ส่วนเพื่อกรองข้อมูลในหน้าเพื่อแสดงการจองโดยเฉพาะจากช่องทางนั้น
การแบ่งกลุ่ม
คุณสามารถใช้แผนภูมินี้เพื่อเข้าใจรหัสอัตราที่จองตามการแคมเปญของคุณ รวมถึงมีตัวเลือกในการคลิกบนแถบเพื่อกรองตามรหัสอัตราเฉพาะ
ตารางแคมเปญ
ตารางนี้แสดงผลการปฏิบัติงานของแต่ละแคมเปญที่ใช้ในช่วงวันที่ที่เลือกไว้ คุณยังสามารถกรองแคมเปญเดียวด้วยการคลิกที่แถวที่เกี่ยวข้อง
|
ⓘ การติดตามรายได้จากแคมเปญทำอย่างไร? การจองถือว่าเชื่อมโยงกับแคมเปญหากผู้ใช้ที่มีรหัสโปรไฟล์หรือที่อีเมลเดียวกันทำการจองภายใน 30 วันหลังจากเปิดอีเมลนั้น ดูข้อมูลเพิ่มเติมในส่วน การจำแนกกำไร |