The Opportunities tab in Revenue Intelligence serves as the central hub for revenue managers to gain insights into their property's performance, identify potential revenue opportunities, and manage pricing through manual or automated adjustments.
When you access your account, you'll be redirected to the Opportunities tab, also known as the Home page of the Revenue Intelligence portal which gives you a complete look at your property's current performance and highlights areas where you can boost your revenue.
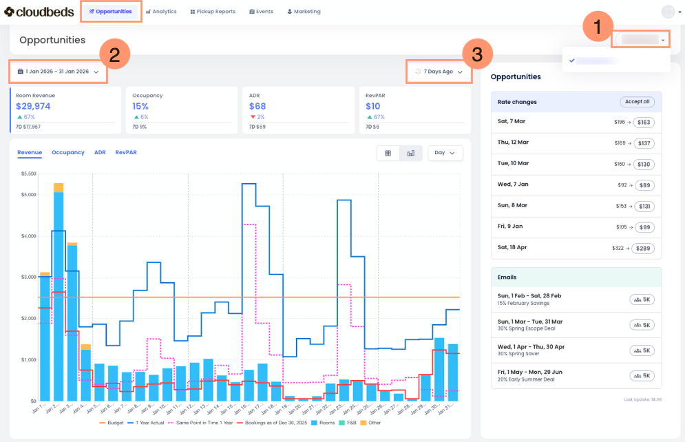
At the top of the Opportunities tab, you'll find:
- Property Selector: Choose your property or selection of properties.
- Date Range Selector: Use this to select the date range for the displayed data. The default is the current month, but you can choose any date range or a custom range over several months.
- Pickup Range Picker: This filter allows you to compare your bookings and revenue to yesterday or the past seven days. It is essential for revenue managers to understand demand trends and evaluate pricing strategies. Select your desired timeframe to analyze key metrics effectively.
Key Sections of the Opportunities tab
The tab is organized into several key sections, each providing specific information to help you understand your property's revenue opportunities.
Performance Overview
This section on the left summarizes your property's key performance indicators (KPIs) over the date range you've selected. The four metrics cards are:
- Room Revenue: It's the revenue related to the room itself. It doesn't include additional things like breakfasts which would be F&B Revenue, pet charges, or parking which would be classified as Other Revenue.
- Occupancy: The percentage of available rooms that are booked.
- Average Daily Rate (ADR): The average revenue earned per occupied room. It is calculated by dividing your room revenue by the number of rooms sold.
- Revenue Per Available Room (RevPAR): The total revenue generated per available room, whether it's booked or not. It captures your room revenue divided by the total number of rooms on your property.
As you click through the different metrics, you'll see the bar chart change too.
This dynamic chart offers revenue managers a quick glance at your property's performance, showing how you're doing this year compared to previous years and how much you've sold in the last seven days. It’s a highly useful tool for a swift overview.
You will find additional tools to customize your view:
- Chart Legend: When viewing the information in Bar Chart mode, you'll see a legend explaining what each colored line represents. You can also hover your mouse over the graphic to see the same legend along with the corresponding figures in your local currency.
- View Mode Button: By default, the information is displayed as a Bar Chart. Click the table button to switch and view the information as a Table.
- Timeframe Dropdown: Use this dropdown to streamline the information, viewing it by day, week, or month.
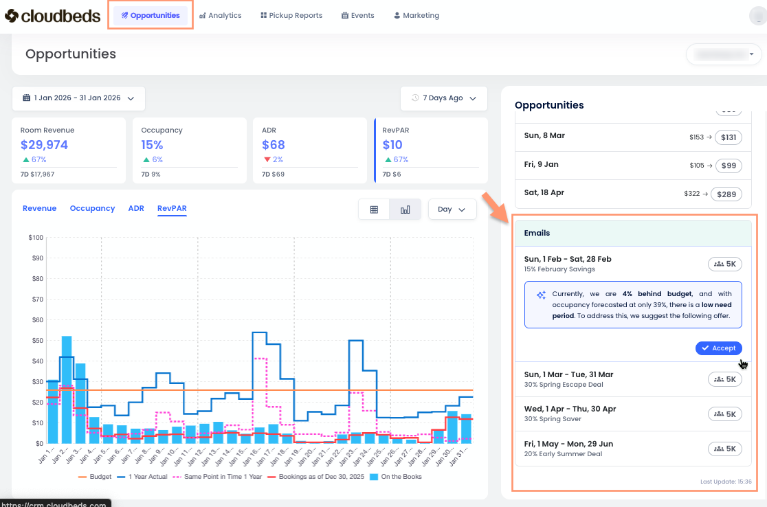
Opportunities or Rate changes Section
This section, located on the right side of the screen, provides a prioritized list of opportunities for the property. Each opportunity highlights a specific date or date range where Revenue Intelligence identifies potential for revenue optimization. These adjustments can be managed manually by reviewing and accepting recommendations, or automatically through the Autopilot feature.
- Manual Mode: Revenue managers review suggestions and select Accept to push rates to the PMS.
- Autopilot Mode: The system automatically calculates and pushes rate updates as often as hourly whenever significant market shifts occur, ensuring the property is priced competitively 24/7.
With AI Explainability, rate change recommendations include clear, plain-text reasoning and visual forecast drivers. This allows for an understanding of factors such as demand patterns, events, competitor pricing, and budget pacing before an action is finalized.
For each opportunity, you'll see the following information:
- Date or Date Range: The specific dates that the opportunity applies to.
- Recommendation: It displays two room rates, the current one on the left and the suggested one on the right.
| ⓘ Clicking on a specific day reveals rate change recommendations, the AI explanation behind each suggestion, and an estimate of the financial impact. Learn how to use this feature here. |
Interpreting the Data
The data on the Home page is designed to be easy to understand, helping you make smart decisions.
- Prioritize Opportunities: The "Opportunities" section helps you focus on the most impactful actions. Look at the "Impact" metric to find opportunities that could bring in the most revenue.
- Understand the Reasoning: Each rate recommendation includes a clear explanation of the factors influencing the suggestion, such as forecasted demand, competitor pricing, lead time, and pacing. These explanations provide transparency into the logic used by the system to calculate both manual and automated rate adjustments.
- Monitor Performance Trends: The "Performance Overview" lets you track your KPIs over time and spot trends. This helps you see how well your pricing strategies are working.
- Anticipate Future Demand: The "Upcoming Demand/Forecast" section allows you to manage revenue proactively. By understanding future demand, you can adjust your pricing and availability to benefit from high-demand periods and manage low-demand periods effectively.
| 💡 By regularly checking and acting on the insights from the Revenue Intelligence Home page, you can optimize your pricing, maximize your revenue, and improve your property's overall financial performance. |
FAQ
What are Email recommendations in the Opportunities tab?
Email recommendations are suggested email campaigns linked to Smart Campaigns.
These recommendations appear automatically when the Signals Forecasting engine detects a need period, meaning dates where your property is forecasted not to fill.
When you click Accept on an Email recommendation, the system opens the Smart Campaigns view with all sections pre-filled. From there, you can review or edit the campaign, then choose to save it or send it.
Email recommendations require Guest Marketing to be enabled and fully set up. This includes completing Marketing settings and creating email templates. Signals determines the recommended timing and target period based on forecast data, while Smart Campaigns is the tool used to review, customize, and send the email.
How does the system ensure price safety during automation?
Automated rate adjustments operate strictly within the Floor (minimum) and Ceiling (maximum) rates defined in the property's Room Hierarchy settings. The system is designed to stay within these pre-defined safety boundaries, ensuring all pricing remains aligned with the property's overall strategy.