La pestaña de Oportunidades en Revenue Intelligence sirve como el centro principal para que los gerentes de ingresos obtengan información sobre el rendimiento de su propiedad, identifiquen posibles oportunidades de ingresos y tomen medidas concretas para optimizar los precios.
Cuando accedes a tu cuenta, serás redirigido a la pestaña de Oportunidades, también conocida como la página de inicio del portal de Revenue Intelligence, que te brinda una visión completa del rendimiento actual de tu propiedad y destaca áreas donde puedes aumentar tus ingresos.
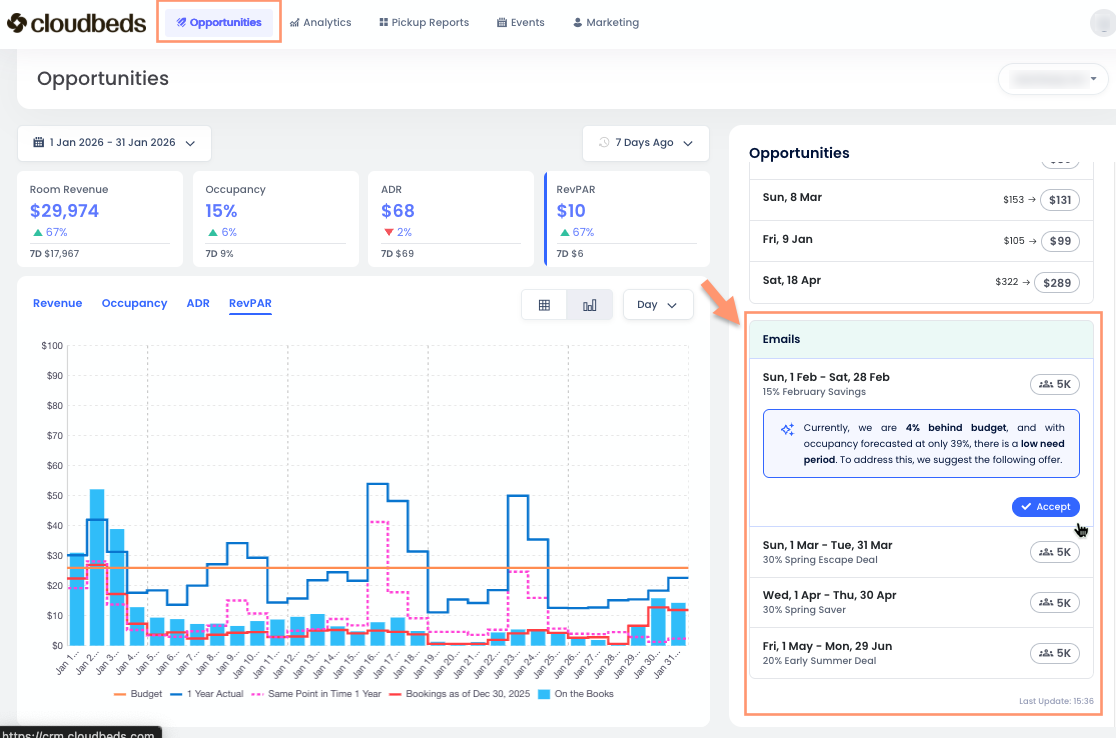
En la parte superior de la pestaña de Oportunidades, encontrarás:
- Selector de Propiedades: Elige tu propiedad o selección de propiedades.
- Selector de Rango de Fechas: Úsalo para seleccionar el rango de fechas de los datos mostrados. El estándar es el mes actual, pero puedes elegir cualquier rango de fechas o un rango personalizado de varios meses.
- Selector de Comparación de Reservas: Este filtro te permite comparar tus reservas e ingresos con ayer o los últimos siete días. Es esencial para los gerentes de ingresos comprender las tendencias de demanda y evaluar estrategias de precios. Selecciona el período deseado para analizar eficazmente métricas clave.
Secciones Clave de la pestaña de Oportunidades
La pestaña está organizada en varias secciones clave, cada una proporcionando información específica para ayudarte a comprender las oportunidades de ingresos de tu propiedad.
Información general de rendimiento
Esta sección a la izquierda resume los indicadores clave de rendimiento (KPIs) de tu propiedad durante el rango de fechas seleccionado. Las cuatro tarjetas de métricas son:
- Ingresos por habitación: Son los ingresos relacionados con la habitación en sí. No incluye cosas adicionales como desayunos, que serían Ingresos de Alimentos y Bebidas, cargos por mascotas o estacionamiento, que se clasificarían como Otros Ingresos.
- Ocupación: El porcentaje de habitaciones disponibles que están reservadas.
- Tarifa media diaria (ADR): Los ingresos promedio generados por habitación ocupada. Se calcula dividiendo tus ingresos por habitación por el número de habitaciones vendidas.
- Ingresos por habitación disponible (RevPAR): Los ingresos totales generados por habitación disponible, ya sea reservada o no. Captura tus ingresos por habitación divididos por el número total de habitaciones en tu propiedad.
Al hacer clic en las diferentes métricas, verás cómo cambia el gráfico de barras.
Este gráfico dinámico ofrece a los gerentes de ingresos una rápida visión del rendimiento de tu propiedad, mostrando cómo te está yendo este año en comparación con años anteriores y cuánto has vendido en los últimos siete días. Es una herramienta muy útil para una visión general rápida.
Encontrarás herramientas adicionales para personalizar tu vista:
- Leyenda del gráfico: Al ver la información en modo de Gráfico de barras, verás una leyenda que explica qué representa cada línea de color. También puedes pasar el mouse sobre el gráfico para ver la misma leyenda junto con las cifras correspondientes en tu moneda local.
- Botón de modo de vista: Por defecto, la información se muestra como un Gráfico de barras. Haz clic en el botón de tabla para cambiar y ver la información como una Tabla.
- Menú desplegable de marco temporal: Utiliza este menú desplegable para simplificar la información, viéndola por día, semana o mes.
Sección de Oportunidades o Cambios de tarifa
Esta sección se encuentra en el lado derecho de tu pantalla, te proporciona una lista priorizada de oportunidades para tu propiedad o tus cambios de tarifa recomendados inmediatos. Cada oportunidad señala una fecha específica o un rango de fechas donde la Inteligencia de ingresos ha encontrado una oportunidad para mejorar los ingresos.
Para cada oportunidad, verás la siguiente información:
- Fecha o rango de fechas: Las fechas específicas a las que se aplica la oportunidad.
- Recomendación: Muestra dos tarifas de habitación, la actual a la izquierda y la sugerida a la derecha.
| ⓘ Al hacer clic en un día específico, se revelan recomendaciones de cambios de tarifa y se estiman los beneficios financieros de seguirlos. Aprende cómo usar esta función aquí. |
Interpretación de los datos
Los datos en la página de inicio están diseñados para ser fáciles de entender, ayudándote a tomar decisiones inteligentes.
- Priorizar oportunidades: La sección de "Oportunidades" te ayuda a centrarte en las acciones más impactantes. Observa la métrica de "Impacto" para encontrar oportunidades que podrían generar más ingresos.
- Comprender el razonamiento: El "Razonamiento" de cada oportunidad te brinda contexto para la recomendación. Esto te ayuda a entender por qué la Inteligencia de ingresos sugiere una acción particular.
- Seguir las tendencias de rendimiento: La "Información general del rendimiento" te permite hacer un seguimiento de tus KPIs con el tiempo y detectar tendencias. Esto te ayuda a ver qué tan bien están funcionando tus estrategias de precios.
- Anticipar la demanda futura: La sección de "Demanda/Previsión futura" te permite gestionar los ingresos de forma proactiva. Al entender la demanda futura, puedes ajustar tus precios y disponibilidad para beneficiarte de períodos de alta demanda y gestionar eficazmente los períodos de baja demanda.
| 💡 Al verificar regularmente e actuar sobre las ideas de la página de inicio de Revenue Intelligence, puedes optimizar tu precio, maximizar tus ingresos y mejorar el rendimiento financiero general de tu propiedad. |